
此时此刻我们正式宣布

Scrumball接入Google最新发布的Gemini 3 Pro大模型,为出海品牌带来更智能化的网红营销体验。在权威的LMArena排行榜上,Gemini 3 Pro霸气登顶多个榜首,在复杂推理、多模态理解和工具调用等核心能力上全面超越前代产品。更重要的是,它拥有卓越的跨语言理解能力和上下文分析能力,这正是网红沟通场景最需要的核心能力。
当AI真正理解语境、洞察意图、给出策略的时候,你会发现原来网红营销可以如此高效。
01 AI深度语义解析,智能生成沟通策略
以往回复红人邮件,先翻译理解内容,然后揣摩对方的态度和诉求,接着思考回复策略,最后组织语言写回信。这一套流程下来,处理一封邮件可能就要花费大量时间。
而Scrumball将让回复邮件变得简单,Ai会立即识别出这是一封积极的合作意向邮件,分析出网红对活动持开放态度并主动提供了价格信息,她的真实诉求是希望尽快确认合作细节以便参与12月活动。
图源:Scrumball消息工单页面
基于以上分析,给出三个维度的回复策略建议: 价格协商方向——可以考虑选择套餐并适当议价,看看是否有可能达成双方都满意的合作价格; 时间安排确认——询问网红是否能够在规定时间内完成内容创作,确保按时参与活动; 关系建立——感谢网红的回复并表示期待合作,进一步建立良好的合作关系。 你要做的只是选择合适的策略,或者将你的想法输出,就能帮你生成得体专业的回复邮件。
02 全景数据智能研判,科学驱动合作决策
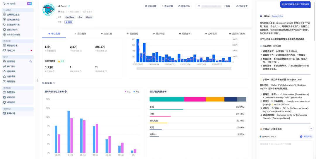
在Scrumball的网红详情页面中,接入了Gemini 3 Pro的网红AI小管家——Lillian会基于网红的内容风格、粉丝画像、近期动态来定制开发信内容。系统内置了高回复率的写信法则,这些经过验证的方法论现在都被融入了AI的写作逻辑中。
图源:Scrumball网红详情页面
网红分析功能的升级同样值得一提,Gemini 3 Pro可以帮你快速解读复杂的数据面板。查看网红的受众画像时,综合分析其1.1亿平均播放量、2.3万平均评论数、215.3万平均点赞数等核心数据,结合受众年龄性别分布和地区分布(如美国35.67%、印度22.43%、澳大利亚19.14%等),分析该红人的真实粉丝占比、对产品感兴趣粉丝占比,判断这位网红的粉丝购买力如何、适合推广什么品类、近期内容表现有什么特点,基于全面的数据给出深度洞察,以更精准地分析判断这位网红是否适合预设的品牌定位和目标市场。
这意味着你在做网红筛选和合作决策时有了一个随时待命的智能顾问,不再需要自己一个个翻看数据指标进行人工判断。
写在最后 Gemini 3 Pro的接入正是为了把这些繁琐但必要的工作交给AI,让营销人员能够把精力释放出来,去做那些真正需要人类创意和判断的事情。
出海路上,每一封邮件都可能是一次品牌与全球用户连接的机会。现在,就让Scrumball和Gemini 3 Pro帮你把握住每一个机会。
★ Scrumball是一站式全球网红营销SaaS系统,帮助电商企业一键寻找全球知名网红、建立联系,并且进行管理网红数据,达成品牌建立与高效合作的成果。





